Como criar um relatório de engajamento para uma lista ou segmento

read
Last updated at:

O que você vai aprender

Saiba como acessar ou criar relatórios de envolvimento para listas e segmentos de e-mail para que o senhor possa entender a saúde deles e se seus públicos estão envolvidos.
Para obter mais informações sobre como analisar relatórios de envolvimento, consulte nosso guia para entender os relatórios de envolvimento para listas e segmentos.

Como gerar ou encontrar seu relatório de engajamento

Para localizar o relatório de envolvimento de uma determinada lista ou segmento:

  1. Navegue até Audiences (Públicos) > Lists (Listas) & Segments (Segmentos).
  2. Selecione a lista ou o segmento para o qual o senhor deseja visualizar o relatório.
  3. Em uma lista ou segmento, clique no menu suspenso Reports (Relatórios ) e selecione Engagement Report (Relatório de envolvimento).

Menu suspenso Relatórios com a opção de relatório de compromisso exibida

Quando o senhor usar esse recurso pela primeira vez, será solicitado a gerar o relatório. Clique em Run Engagement Report (Executar relatório de envolvimento ) e aguarde a criação do relatório. Observe que isso pode levar alguns minutos, dependendo do tamanho da sua lista ou segmento, e talvez seja necessário atualizar manualmente a página para ver o relatório gerado.

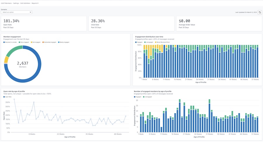
Depois de gerado, o relatório será semelhante ao exemplo abaixo.

Exemplo do relatório principal de engajamento com taxas de abertura, clique e valor do pedido na parte superior e gráficos de engajamento dos membros, distribuição ao longo do tempo, taxa de abertura por idade do perfil e engajamento por idade do perfil

Personalizar seu relatório

Engajamento por domínio

O relatório de envolvimento oferece a opção de ver os dados de todos os domínios de e-mail ou de um domínio específico. O domínio representa o tipo de endereço de e-mail que o assinante está usando (por exemplo, Gmail). Por padrão, os gráficos mostrarão dados de todos os domínios.
Para visualizar os dados de um domínio específico:

  1. Abra o menu suspenso Domains (Domínios ).
  2. Escolha na lista de domínios abaixo. Seus gráficos serão atualizados para refletir os dados de engajamento somente para esse domínio.

O menu suspenso Domínios mostra Todas, Gmail, Yahoo, Hotmail, Outlook, AOL, Eu e outras opções

A opção Other (Outros ) incluirá uma combinação de outros domínios de e-mail não listados acima, quaisquer domínios personalizados ou quaisquer e-mails em que a Klaviyo não possa determinar o domínio de e-mail específico.

Atualização dos dados do relatório

Os relatórios de envolvimento não são atualizados automaticamente, portanto, o senhor terá que atualizar o relatório sempre que quiser ver os resultados atualizados.

  1. Para atualizar o relatório, clique no ícone de atualização.

Data da última atualização: 5 de março de 2023 e ícone de atualização

Observe que o senhor só pode executar ou atualizar um relatório uma vez a cada 24 horas.

Recursos adicionais

Compreensão dos relatórios de envolvimento para listas e segmentos
Como criar um segmento engajado
Como criar um segmento não engajado
Solução de problemas de KPIs decrescentes

x
Esse artigo foi útil?
Usuários que acharam isso útil: 0 de 0