Jak utworzyć raport zaangażowania dla listy lub segment

read
Last updated at:

Czego się dowiesz

Dowiedz się, jak uzyskać dostęp lub tworzyć raporty zaangażowania dla listy e-mailowej i segmentu, aby zrozumieć ich kondycję i sprawdzić, czy Twoi odbiorcy są zaangażowani.
Aby uzyskać więcej informacji na temat analizowania raportów zaangażowania, zapoznaj się z naszym przewodnikiem po raportach zaangażowania dla listy i segmentu.

Jak wygenerować lub znaleźć swój raport zaangażowania

Aby znaleźć raport zaangażowania dla konkretnej listy lub segment:

  1. Przejdź do Audiences > lista & segment.
  2. Wybierz listę lub stronę segment, dla której chcesz wyświetlić raport.
  3. Na liście lub stronie segment kliknij menu rozwijane Raporty i wybierz Raport zaangażowania.

Lista rozwijana raportów z wyświetloną opcją raportu zaangażowania

Gdy korzystasz z tej funkcji po raz pierwszy, zostaniesz poproszony o wygenerowanie raportu. Kliknij Uruchom raport zaangażowania i poczekaj na utworzenie raportu. Pamiętaj, że może to potrwać kilka minut w zależności od rozmiaru listy lub strony segment i może być konieczne ręczne odświeżenie strony, aby zobaczyć wygenerowany raport.

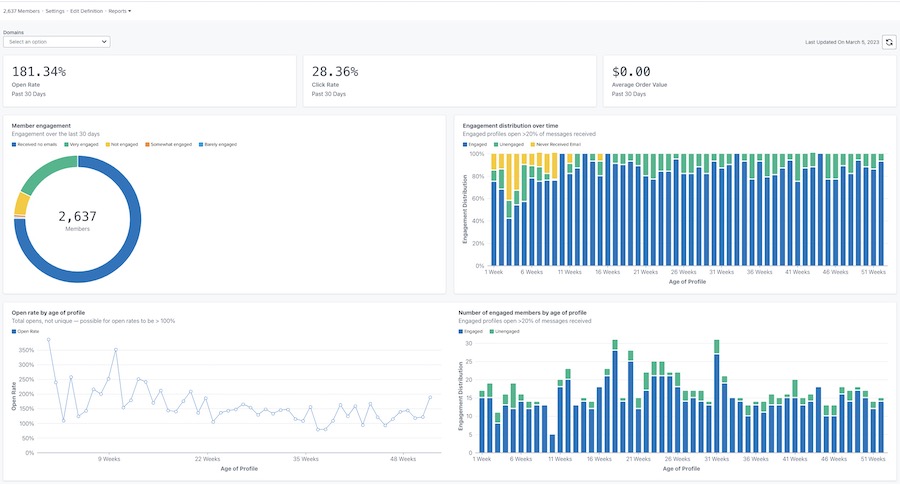
Po wygenerowaniu raport będzie wyglądał podobnie do poniższego przykładu.

Przykład głównego raportu zaangażowania ze wskaźnikami otwarć, kliknięć i wartości zamówienia u góry oraz wykresami członka
należy zaangażowanie, dystrybucja w czasie, wskaźnik wyświetleń wiadomości według wieku profilu i zaangażowania według wieku profilu

Dostosowywanie raportu

zaangażowanie według domeny

Raport zaangażowania zapewnia opcję wyświetlania danych według wszystkich domen e-mail lub określonej domeny. Domena reprezentuje typ adresu e-mail, z którego korzysta twój subskrybent (np. Gmail). Domyślnie wykresy pokazują dane dla wszystkich domen.
Aby wyświetlić dane dla określonej domeny:

  1. Otwórz menu rozwijane Domeny.
  2. Wybierz z poniższej listy domen. Twoje wykresy zostaną wówczas zaktualizowane, aby odzwierciedlały dane dotyczące zaangażowania tylko dla tej domeny.

Lista rozwijana domen zawierająca opcje Wszystkie, Gmail, Yahoo, Hotmail, Outlook, AOL, Ja i inne.

Opcja Inne będzie zawierać kombinację innych domen e-mail niewymienionych powyżej, wszelkie domeny niestandardowe lub wszelkie wiadomości e-mail, w przypadku których Klaviyo nie może określić konkretnej domeny e-mail.

Odświeżający raport Dane

Raporty zaangażowania nie aktualizują się automatycznie, więc będziesz musiał odświeżyć raport za każdym razem, gdy chcesz zobaczyć wyniki aktualizacji.

  1. Aby odświeżyć raport, kliknij ikonę odświeżyć.

Data ostatniej aktualizacji 5 marca 2023 r. i ikona odświeżyć

Pamiętaj, że możesz uruchomić lub odświeżyć raport tylko raz na 24 godziny.

Dodatkowe źródła

Zrozumienie raportów zaangażowania dla listy i segmentu
Jak utworzyć zaangażowani segment
Jak utworzyć niezaangażowanego segment
Rozwiązywanie problemów z obniżaniem kluczowego wskaźnika efektywności (KPI)

x
Czy ten artykuł był pomocny?
Liczba użytkowników, którzy uważają ten artykuł za przydatny: 0 z 0