리스트 또는 세그먼트에 대한 참여 보고서를 만드는 방법

read
Last updated at:

학습 내용

이메일 목록 및 세그먼트에 대한 참여 보고서에 액세스하거나 생성하는 방법을 알아보고 해당 목록의 상태와 잠재고객의 참여 여부를 파악하세요.
참여 보고서를 분석하는 방법에 대한 자세한 내용은 리스트 및 세그먼트에 대한 참여 보고서 이해 가이드를 참조하세요.

참여 보고서를 생성하거나 찾는 방법

특정 리스트 또는 세그먼트에 대한 참여 보고서를 찾으려면 다음과 같이 하세요:

  1. 잠재 고객 > 으로 이동 & 세그먼트를 나열합니다.
  2. 보고서를 보려는 목록 또는 세그먼트를 선택합니다.
  3. 목록 또는 세그먼트에서 보고서 드롭다운을 클릭하고 참여도 보고서를 선택합니다.

참여도 보고서 옵션이 표시된 보고서 드롭다운

이 기능을 처음 사용하는 경우 보고서를 생성하라는 메시지가 표시됩니다. 참여 보고서 실행을 클릭하고 보고서가 작성될 때까지 기다립니다. 목록 또는 세그먼트의 크기에 따라 몇 분 정도 소요될 수 있으며, 생성된 보고서를 보려면 페이지를 수동으로 새로고침해야 할 수도 있습니다.

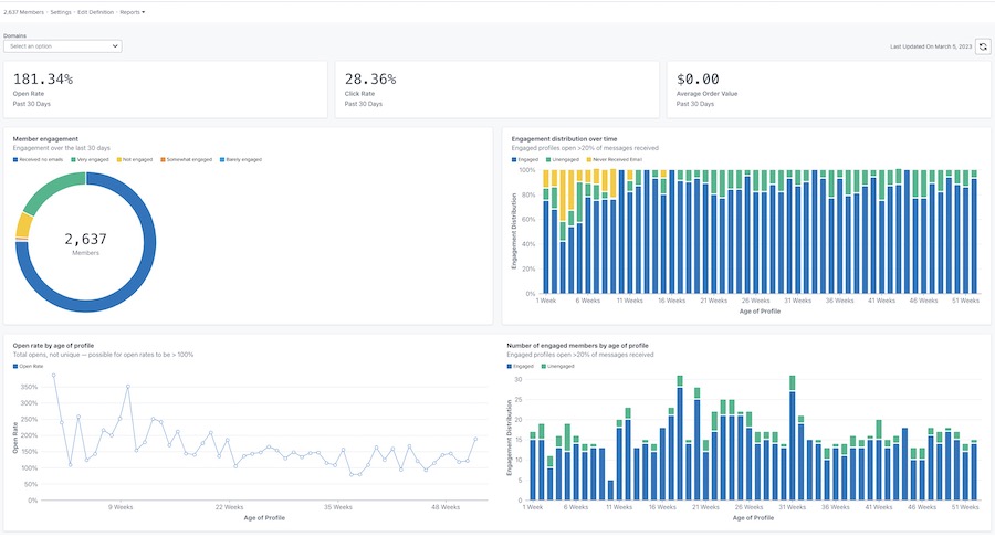
보고서가 생성되면 아래 예시와 비슷하게 표시됩니다.

오픈, 클릭, 주문 금액 비율이 상단에 표시되고 회원 참여도, 시간별 분포, 프로필 연령별 오픈율, 프로필 연령별 참여도 차트가 포함된 기본 참여 보고서의 예입니다.

보고서 사용자 지정

도메인별 참여도

참여 보고서에서는 모든 이메일 도메인 또는 특정 도메인별로 데이터를 볼 수 있는 옵션을 제공합니다. 도메인은 가입자가 사용 중인 이메일 주소의 유형(예: Gmail)을 나타냅니다. 기본적으로 차트에는 모든 도메인에 대한 데이터가 표시됩니다.
특정 도메인의 데이터를 보려면 다음과 같이 하세요:

  1. 도메인 드롭다운을 엽니다.
  2. 아래 도메인 목록에서 선택하세요. 그러면 이 도메인에 대한 참여 데이터만 반영하도록 차트가 업데이트됩니다.

전체, Gmail, 야후, 핫메일, 아웃룩, AOL, 나 및 기타 옵션이 표시되는 도메인 드롭다운

기타 옵션에는 위에 나열되지 않은 다른 이메일 도메인, 사용자 지정 도메인 또는 클라비요가 특정 이메일 도메인을 확인할 수 없는 모든 이메일의 조합이 포함됩니다.

보고서 데이터 새로 고침

참여 보고서는 자동으로 업데이트되지 않으므로 업데이트된 결과를 보려면 매번 보고서를 새로 고쳐야 합니다.

  1. 보고서를 새로 고치려면 새로 고침 아이콘을 클릭합니다.

마지막 업데이트 날짜 2023년 3월 5일 및 새로 고침 아이콘

24시간에 한 번만 보고서를 실행하거나 새로 고칠 수 있다는 점에 유의하세요.

추가 리소스

리스트 및 세그먼트에 대한 참여 보고서 이해하기
참여 세그먼트를 만드는 방법
참여하지 않은 세그먼트를 만드는 방법
감소하는 KPI 문제 해결하기

x
도움이 되었습니까?
0명 중 0명이 도움이 되었다고 했습니다.