Comment créer un rapport d'engagement pour une liste ou un segment ?

read
Last updated at:

Vous apprendrez

Apprenez à accéder ou à créer des rapports d'engagement pour les listes d'emails et les segments afin de comprendre leur état de santé et de savoir si vos audiences sont engagées.
Pour plus d'informations sur l'analyse des rapports d'engagement, consultez notre guide de compréhension des rapports d'engagement pour les listes et les segments.

Comment générer ou trouver votre rapport d'engagement

Pour trouver le rapport d'engagement d'une liste ou d'un segment particulier :

  1. Naviguez vers Audiences > Lists & Segments.
  2. Sélectionnez la liste ou le segment pour lequel vous souhaitez consulter le rapport.
  3. Dans une liste ou un segment, cliquez sur le menu déroulant Rapports et sélectionnez Rapport de mission.

Liste déroulante des rapports avec l'option de rapport d'engagement affichée

Lorsque vous utilisez cette fonction pour la première fois, vous êtes invité à générer le rapport. Cliquez sur Exécuter le rapport d'engagement et attendez que votre rapport soit créé. Notez que cette opération peut prendre quelques minutes en fonction de la taille de votre liste ou de votre segment et que vous devrez peut-être actualiser manuellement la page pour voir le rapport généré.

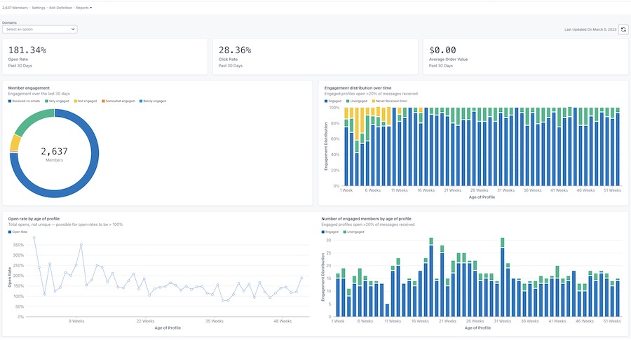
Une fois généré, votre rapport ressemblera à l'exemple ci-dessous.

Exemple de rapport principal sur l'engagement avec les taux d'ouverture, de clics et de valeur des commandes en haut, et des graphiques sur l'engagement des membres, la distribution dans le temps, le taux d'ouverture par âge du profil, et l'engagement par âge du profil.

Personnaliser votre rapport

Engagement par domaine

Le rapport d'engagement permet d'afficher les données pour tous les domaines de messagerie ou pour un domaine spécifique. Le domaine représente le type d'adresse électronique que votre abonné utilise (par exemple, Gmail). Par défaut, les graphiques affichent les données de tous les domaines.
Pour visualiser les données d'un domaine spécifique :

  1. Ouvrez le menu déroulant Domaines.
  2. Choisissez dans la liste des domaines ci-dessous. Vos graphiques seront alors mis à jour pour refléter les données d'engagement pour ce seul domaine.

Le menu déroulant Domaines affiche les options suivantes : Tous, Gmail, Yahoo, Hotmail, Outlook, AOL, Me, etc.

L'option Autre comprendra une combinaison d'autres domaines d'email non listés ci-dessus, tout domaine personnalisé, ou tout email pour lequel Klaviyo ne peut pas déterminer le domaine d'email spécifique.

Actualisation des données du rapport

Les rapports d'engagement ne sont pas mis à jour automatiquement. Vous devez donc actualiser le rapport chaque fois que vous souhaitez consulter les résultats mis à jour.

  1. Pour actualiser le rapport, cliquez sur l'icône d'actualisation.

Dernière mise à jour le 5 mars 2023 et icône de rafraîchissement

Notez que vous ne pouvez exécuter ou actualiser un rapport qu'une fois toutes les 24 heures.

Ressources complémentaires

Comprendre les rapports d'engagement pour les listes et les segments
Comment créer un segment engagé
Comment créer un segment non engagé
Résolution des problèmes liés à la baisse des indicateurs de performance clés

x
Cet article vous a-t-il été utile ?
Utilisateurs qui ont trouvé cela utile : 0 sur 0