Cómo crear un informe de interacción para una lista o segmento

read
Last updated at:

Objetivos del artículo

Aprende a acceder o crear informes de interacciones para lista de correos electrónicos y segmento para que puedas entender su salud y si tus audiencias están con interacciones.
Para más información sobre cómo analizar los informes de interacción, consulta nuestra guía para entender los informes de interacción de lista y segmento.

Cómo generar o encontrar tu informe de interacción

Para buscar el informe de interacción de una lista o segmento concreto:

  1. Navega hasta Audiencias > lista & segmento.
  2. Elige la lista o segmento para el que quieres ver el informe.
  3. En una lista o segmento, haz clic en el desplegable Informes y selecciona Informe de interacción.

Desplegable de informes con la opción de informe de interacción

Cuando utilices estas funciones/características por primera vez, se te pedirá que generes el informe. Haz clic en Ejecutar informe de interacción y espera a que se cree el informe. Ten en cuenta que esto puede tardar unos minutos dependiendo del tamaño de tu lista o segmento y puede que necesites actualizar manualmente la página para ver el informe generado.

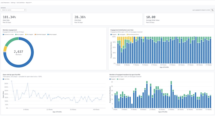
Una vez generado, tu informe tendrá un aspecto similar al del ejemplo siguiente.

Ejemplo del informe principal de interacción con las tasas de apertura, clic y valor del pedido en la parte superior, y gráficos de interacción de miembros, distribución en el tiempo, tasa de apertura por edad del perfil y enageged por edad del perfil

Personalizar tu informe

interacción por dominio

El informe de interacción ofrece la opción de ver los datos por todos los dominios de correo electrónico o por un dominio concreto. El dominio representa el tipo de dirección de correo electrónico que utiliza tu suscriptor (por ejemplo, Gmail). Por defecto, los gráficos mostrarán los datos de todos los dominios.
Para ver los datos de un dominio concreto:

  1. Abre el desplegable Dominios.
  2. Elige de la lista de dominios que aparece a continuación. Tus gráficos se actualizarán para reflejar los datos de interacción sólo de este dominio.

El desplegable Dominios muestra Todas, Gmail, Yahoo, Hotmail, Outlook, AOL, Yo y otras opciones

La opción Otros incluirá una combinación de otros dominios de correo electrónico no enumerados anteriormente, cualquier dominio personalizado o cualquier correo electrónico en el que Klaviyo no pueda determinar el dominio de correo electrónico específico.

Actualizar los datos del informe

Los informes de interacción no se actualizan automáticamente, por lo que tendrás que actualizar el informe cada vez que quieras ver los resultados de la actualización.

  1. Para actualizar el informe, haz clic en el icono actualizar.

Última fecha de actualización 5 de marzo de 2023 e icono de actualización

Ten en cuenta que sólo puedes ejecutar o actualizar un informe una vez cada 24 horas.

Recursos adicionales

Comprender los informes de interacción para lista y segmento
Cómo crear un segmento con interacciones
Cómo crear un segmento sin interacciones
Resolución de problemas al disminuir el indicador clave de rendimiento (KPI)

x
¿Fue útil este artículo?
Usuarios a los que les pareció útil: 0 de 0