How to create an engagement report for a list or segment

read
Last updated at:

You will learn

Learn how to access or create engagement reports for email lists and segments so you can understand their health and if your audiences are engaged.
For more information on how to analyze engagement reports, head to our guide to understanding engagement reports for lists and segments.

How to generate or find your engagement report

To find the engagement report for a particular list or segment:

  1. Navigate to Audiences > Lists & Segments.
  2. Choose the list or segment you want to view the report for.
  3. In either a list or segment, click the Reports dropdown and select Engagement Report.

Reports drodown withe engagement report option shown

When you use this feature for the first time, you will be prompted to generate the report. Click Run Engagement Report and wait for your report to build. Note this may take a few minutes depending on the size of your list or segment and you may need to manually refresh the page to see the report generated.

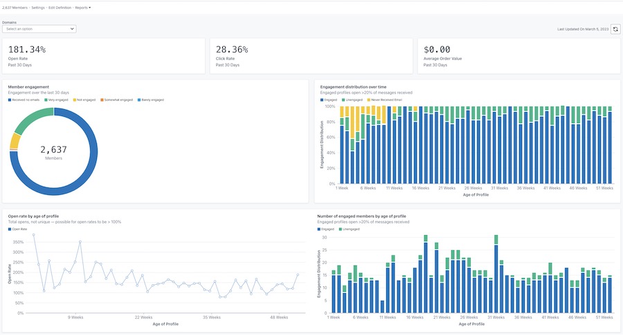
Once generated, your report will look similar to the example below.

Example of the main engagement report with open, click, and order value rates at top, and charts of member engagement, distribution over time, open rate by age of profile, and enageged by age of profile

Customizing your report

Engagement by domain

The engagement report provides the option to see data by all email domains or a specific domain. The domain represents the type of email address that your subscriber is using (e.g., Gmail). By default, the charts will show data for all domains.
To view data for a specific domain:

  1. Open the Domains dropdown.
  2. Choose from the list of domains below. Your charts will then update to reflect engagement data for only this domain.

Domains dropdown showing All, Gmail, Yahoo, Hotmail, Outlook, AOL, Me, and other options

The Other option will include a combination of other email domains not listed above, any custom domains, or any emails where Klaviyo cannot determine the specific email domain.

Refreshing report data

Engagement reports don't update automatically, so you will have to refresh the report each time you want to view the updated results.

  1. To refresh the report, click on the refresh icon.

Last updated date of March 5, 2023 and refresh icon

Note that you are only able to run or refresh a report once every 24 hours.

Additional resources

Understanding engagement reports for lists and segments
How to create an engaged segment
How to create an unengaged segment
Troubleshooting decreasing KPIs

x
Was this article helpful?
0 out of 0 found this helpful